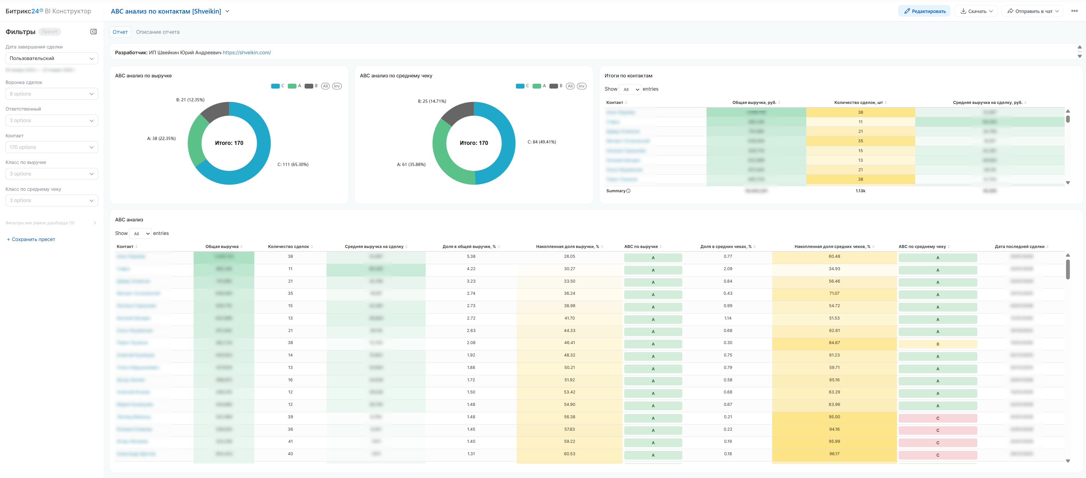
ABC-анализ контактов по выручке и среднему чеку

НАЗНАЧЕНИЕ ОТЧЕТА

  • Профессиональное решение для сегментации контактных лиц (физических лиц, представителей компаний) по их ценности для бизнеса.
  • Отчёт анализирует успешные сделки, сгруппированные по контактам, рассчитывает выручку, количество сделок, средний чек и проводит ABC-классификацию.
  • Позволяет выявить ключевых контактных лиц, которые приносят основной доход, и оптимизировать взаимодействие с ними.

КЛЮЧЕВЫЕ ВОПРОСЫ, НА КОТОРЫЕ ОТВЕЧАЕТ ОТЧЕТ

  1. Какие контакты являются самыми ценными (A-класс)? – 20% контактов, формирующих 80% выручки.
  2. Какой средний чек у разных категорий контактов?
  3. Есть ли контакты с высоким средним чеком, но малым числом сделок? – потенциал для развития.
  4. Как распределяются контакты между менеджерами и категориями?
  5. Какие направления продаж чаще всего выбирают ключевые контакты?

МЕТРИКИ И ТЕРМИНЫ

Общая выручка – сумма всех успешных сделок, связанных с контактом.

Количество сделок – число успешно закрытых сделок по контакту.

Средняя выручка на сделку – общая выручка / количество сделок.

Доля в общей выручке – (выручка контакта / общая выручка всех контактов) × 100%.

Накопленная доля выручки – кумулятивная сумма долей контактов, отсортированных по убыванию выручки.

ABC-КЛАССИФИКАЦИЯ

По выручке

  • A-класс – контакты, дающие первые 80% совокупной выручки.
  • B-класс – следующие 10% выручки (от 80% до 90%).
  • C-класс – оставшиеся 10% выручки.

По среднему чеку
  • A-класс – контакты с наибольшими средними чеками (80% суммы всех средних чеков).
  • B-класс – контакты со средними чеками от 80% до 90% накопленной суммы.
  • C-класс – контакты с наименьшими средними чеками (последние 10%).

ДОСТУПНЫЕ ФИЛЬТРЫ

  1. Дата завершения сделки – выбор периода для анализа (по дате закрытия сделки).
  2. Контакт – возможность отфильтровать по конкретным клиентам.
  3. Ответственный – фильтр по менеджерам, закреплённым за контактом.
  4. Класс по выручке (ABC) – отдельный анализ категорий A, B или C.
  5. Класс по среднему чеку (ABC) – выбор по размеру среднего чека.
  6. Направление продаж – фильтр по воронкам (направлениям) сделок.

КАК РАБОТАТЬ С ОТЧЕТОМ

  1. Определите цель – выявить VIP-контакты, проанализировать лояльность, найти точки роста.
  2. Примените фильтры – задайте период, при необходимости – конкретные направления или ответственных.
  3. Изучите результаты – обратите внимание на контакты категории A, а также на тех, у кого класс по среднему чеку выше класса по выручке.
  4. Примите решения – те персональные предложения для ключевых контактов, активизируйте работу с перспективными.

ОСНОВНЫЕ ФУНКЦИИ

✅ Автоматический расчёт всех метрик по контактам.

✅ Двойной ABC-анализ (по выручке и по среднему чеку).

✅ Цветовое кодирование категорий (зелёный – A, жёлтый – B, красный – C).

✅ Кликабельные ссылки на карточки контактов в CRM Битрикс24.

✅ Гибкая настройка периодов и фильтров.

ВАЖНЫЕ ЗАМЕЧАНИЯ

✅ Что учитывается

  • Только успешно завершённые сделки.
  • Сделки с положительной суммой.
  • Дата закрытия сделки.

❌ Что не учитывается

  • Сделки в работе, на переговорах или отменённые.
  • Сделки с нулевой или отрицательной суммой.
  • История изменений стадий – только финальный статус.

Cookie-файлы
Настройка cookie-файлов
Детальная информация о целях обработки данных и поставщиках, которые мы используем на наших сайтах
Аналитические Cookie-файлы Отключить все
Технические Cookie-файлы
Другие Cookie-файлы
Мы используем файлы Cookie для улучшения работы, персонализации и повышения удобства пользования нашим сайтом. Продолжая посещать сайт, вы соглашаетесь на использование нами файлов Cookie. Подробнее о нашей политике в отношении Cookie.
Понятно Подробнее
Cookies